Centralice su proceso de compra para proteger mejor su rentabilidad
Ahorre tiempo, reduzca los errores y proteja sus márgenes.


Mantenga el control de sus compras de construcción
Realice un seguimiento de los pedidos de sus proveedores para actualizar su presupuesto
Cree sus hojas de suministros y haga sus pedidos en función de sus cotizaciones.
Rapprochement automatique ✨ : l'OCR et l'IA Graneet pré-remplissent automatiquement les informations du bon de livraison et la correspondance avec la commande.
Siga la evolución de los pedidos para pronosticar sus gastos y anticipar su impacto en su presupuesto.

Ahorra tiempo al introducir tus facturas de compra
Arrastra y suelta de forma masiva todas tus facturas o agrégalas por correo electrónico, se importarán automáticamente.
Gracias a la detección automática mediante OCR (reconocimiento óptico de caracteres), clasifique fácilmente todas sus facturas de compra de proveedores y subcontratistas por sitio y por tipo de desembolso.

Refuerce el control antes de pagar sus facturas de compra
Mantenga el control de sus gastos personalizando sus circuitos de validación. Cree pasos específicos y establezca umbrales adaptados a sus necesidades.
Concilie sus pedidos y facturas para asegurarse de que está pagando el importe correcto.
Asegúrese de pagar a sus proveedores solo una vez, de forma segura y sin errores.

Sincronice sus cuentas bancarias para centralizar la gestión de sus facturas de compra
Ahorra tiempo en la comprobación de tus facturas gracias a la conciliación bancaria.
No es necesario introducir las facturas en la contabilidad. Todas las facturas pueden conciliarse desde Graneet y luego exportarse a la contabilidad.

Pague las facturas de sus proveedores directamente
Gracias a la conexión bancaria, ¡pague a sus proveedores directamente desde las facturas de compra de forma instantánea o diferida!
No es necesario que te conectes a tu cuenta bancaria para realizar transferencias.


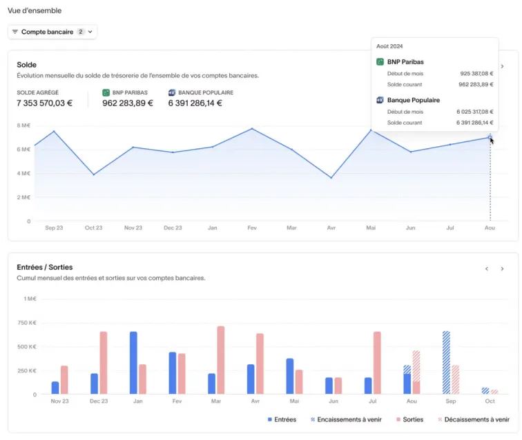
Consulta tu saldo de caja en tiempo real
Mantenga el control del flujo de caja de su empresa consultando su saldo en tiempo real directamente desde su software de gestión operativa.
Puedes filtrar y ordenar por cuenta bancaria.
No es necesario hacer malabares entre las aplicaciones bancarias y el software de gestión: todo está visible en el mismo lugar.
Facilite sus exportaciones contables
Centralice todas sus facturas de compra y venta en una sola herramienta y expórtelas fácilmente a su herramienta de contabilidad mediante los archivos de asientos contables (formato FEC).
Evita las entradas dobles y el riesgo de errores al ganar visibilidad en tus informes con datos actualizados.

¿Por qué adoptar Graneet?
Proteja sus márgenes
Ahorra tiempo
Precio mensual fijo
Servicio de atención al cliente responsivo
Qué son nuestros clientes
Piense en la supervisión del sitio en Graneet
de obras, asistentes administrativos
Nuestros contadores ahorran tiempo y optimizan su gestión con Graneet.
Bertrand Jolibois
Director @Doumer Couverture
Benjamin Lefebure
Director @Les Compagnons des investisseurs
Un servicio de atención al cliente que destaca entre la multitud

Descubra todas nuestras funciones
para gestionar su rentabilidad
.webp)


